基于单片机的智能窗帘控制系统设计(附程序代码)(论文18000字,程序代码)
摘要:二十一世纪初以来,科学技术不断发展,智能家居涌现于各家各户,人们越来越重视生活质量的提高。但是传统的手动开合窗帘耗时耗力,并且有的时候不够人性化,不能很好的满足人们对于现代化高质量的生活需求。因此,智能窗帘控制系统的设计具有很强的现实意义。
本设计选用51系列单片机为控制核心,辅以光强传感器、信号调理电路、显示电路、接口电路等电路,开发了一个基于单片机的智能窗帘控制系统。整个系统在各模块相互配合下可以实现定时开关、温度报警和光强检测等功能。智能窗帘控制系统主要由电源模块、按键模块、DS1302时钟模块、LCD1602液晶显示模块、步进电机模块、蜂鸣器模块以及光强检测模块构成。本系统工作模式如下:在手动模式下,用户可以通过按下设备按键来控制窗帘开关;在定时模式下,系统可根据用户预先设定时间来控制窗帘开关;在光线模式下,系统可以根据外界光强变化开关窗帘。同时用户可以通过红外线进行远程遥控。
关键字:单片机;自动控制;智能窗帘;红外遥控
Design of Intelligent Curtain Control System Based on Single Chip Microcomputer
Abstract:Since the beginning of the 21st century, science and technology have continued to develop, and smart homes have emerged in various households. People are paying more and more attention to the improvement of their quality of life. However, the traditional manual opening and closing curtains are time-consuming and labor-intensive, and sometimes not humanized, and can not meet people's modern and high-quality living needs. Therefore, the design of the intelligent curtain control system has a strong practical significance.
This design selects 51 series single-chip microcomputer as the control core, supplemented by the light intensity sensor, signal conditioning circuit, display circuit, interface circuit and other circuits, and develops a smart curtain control system based on single chip microcomputer. The whole system can realize the functions of time switch, temperature alarm and light intensity detection with the cooperation of each module. The intelligent curtain control system is mainly composed of a power module, a button module, a DS1302 clock module, an LCD1602 liquid crystal display module, a stepping motor module, a buzzer module, and a light intensity detecting module. The working mode of the system is as follows: In the manual mode, the user can control the curtain switch by pressing the device button; in the time mode, the system can control the curtain switch according to the preset time of the user; in the light mode, the system can be based on the outside world. Light intensity changes switch curtains. At the same time, the user can remotely control via infrared.
Key words:Single chip microcomputer; automatic control; intelligent curtain;infrared remote control


目 录
1 绪论 3
1.1背景介绍 3
1.2系统设计内容 4
1.3本文组织结构 4
2 总体方案设计及硬件选取 4
2.1系统总体方案设计 4
2.1.1系统基本功能 4
2.1.2系统总体结构设计 5
2.2硬件选取 6
2.2.1单片机选取 6
2.2.2按键控制模块选取 6
2.2.3温度采集模块选取 7
2.2.4时钟模块选取 7
2.2.5显示模块选取 7
3 硬件电路设计 8
3.1 单片机模块电路设计 8
3.1.1晶振电路设计 9
3.1.2复位电路设计 9
3.2时钟模块电路设计 10
3.3温度检测器模块电路设计 11
3.4键盘电路设计 12
3.5液晶显示电路设计 13
3.6光强采集电路设计 14
3.7 蜂鸣器报警电路设计 14
3.8 红外线发射接收电路设计 15
4 程序设计及录入 15
4.1 程序设计 15
4.1.1 主程序设计 16
4.1.2 步进电机程序设计 17
4.1.3 时钟程序设计 17
4.1.4 测温程序设计 18
4.1.5 红外遥控程序设计 19
4.2 程序开发及录入 20
4.2.1 程序开发 20
4.2.2 程序烧录流程 21
5 电路仿真及实物焊接 22
5.1 电路仿真 22
5.2 实物焊接 24
5.2.1 元器件焊接 24
5.2.2 实物测试 25
6 总结 26
参 考 文 献 27
致谢 28
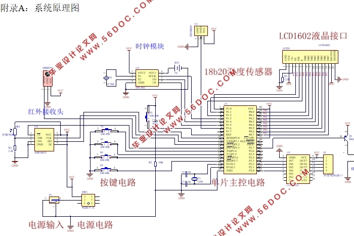
附录A:系统原理图 29
附录B:部分模块程序清单 30
B.1 时钟模块程序 30
B.2 显示模块程序 33
B.3 步进电机模块程序 37
B.4 测温模块程序 39
B.5 红外模块程序 41
B.6 按键模块程序 43
B.7 主函数程序 49
|